default-focus-right

Erweiterte Netzwerktelemetrie

Erfahren Sie, wie Sie Ihren Load Balancer nutzen können, um umsetzbare Einblicke in die unternehmensweite Anwendungserfahrung zu erhalten.

Lösungsübersicht

Erhalten Sie tiefgreifende Netzwerkinformationen von Ihrem Load-Balancer

 

Die intelligente Load-Balancer-Architektur von Kemp ermöglicht die Erfassung und Verteilung von wichtigen Erkenntnissen über die Leistung des gesamten Netzwerk-Ökosystems.

Durch die Nutzung nativer Netzwerkflussfunktionen und gängiger Flow-Protokolle wie NetFlow und IPFIX bieten LoadMaster-Load-Balancer in Ihrer Umgebung angereicherte Netzwerktelemetrie über den gesamten ins Netzwerk fließenden Datenverkehr und die Kommunikation mit Proxy-Anwendungen, Containern und Diensten.

Beim Einsatz von Netzwerktelemetrie-fähigen LoadMastern zusammen mit der Flowmon Network Performance Monitoring & Diagnostics (NPMD)-Suite von Kemp liefert die kombinierte Lösung tiefgreifende, kontextbezogene Analysen, Auslastungsstatistiken und die Visualisierung von Leistungsmetriken, um die Erkennungs- und Lösungszeit für entstehende Probleme zu verkürzen.

 

Loading animation

Request a demo with a Kemp expert

Vorteile der Netzwerk-Telemetrie

Erweitern Sie die Sichtbarkeit

Sie können die gesamte Kette der Anwendungsbereitstellung einsehen und Engpässe, Fehlkonfigurationen und potenzielle Sicherheitsprobleme erkennen.

Leistungsprobleme im Voraus erkennen

Überwachen Sie die Benutzererfahrung und die Netzwerknutzung rund um die Uhr, um Auslastungsspitzen und eine Überlastung der Verbindungen vorherzusehen und proaktiv darauf zu reagieren.

MTTD und MTTR verkürzen

Identifizieren Sie die Grundursache auftauchender Anwendungs-, Netzwerk- und Sicherheitsprobleme über eine einzige Benutzeroberfläche.

Optimieren Sie die Beobachtungspunkte

Nutzen Sie die besondere Funktion Ihres Load Balancers, um erweiterte Netzwerktelemetrie und Anwendungserfahrung [AX] zu erhalten.

Mit der Netzwerk-Telemetrie von Kemp wird die Lokalisierung der Problemquelle vereinfacht, und es lässt sich feststellen, ob es sich um das Netzwerk oder die Anwendung handelt.

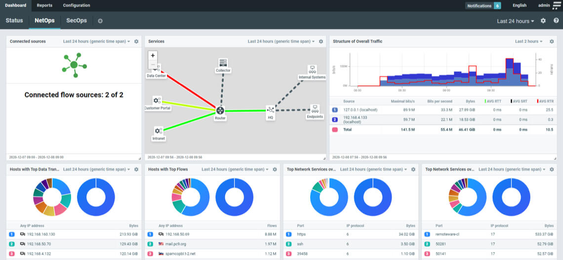
telemetry-dashboard

Überwachung der Anwendungserfahrung

Überwachen Sie die Nutzererfahrung und die Netznutzung rund um die Uhr, um Nutzungsspitzen, eine Überlastung der Verbindungen usw. vorauszusehen und proaktiv zu bewältigen.

Überwachung der Bandbreitennutzung

Verschaffen Sie sich einen Überblick über die gesamte Anwendungsbereitstellungskette, um Engpässe, Fehlkonfigurationen und potenzielle Sicherheitsprobleme zu erkennen.

A  ICN Architecture 70x70

Analyse der Grundursache

Identifizieren Sie die Ursache von Anwendungs-, Netzwerk- und Sicherheitsproblemen mit einer einzigen, definitiven Quelle der Wahrheit.

A  ICN Vision 70x70

Proaktive Triage

Verbessern Sie Ihre Fähigkeit, auf Kundenbedürfnisse und Sicherheitsprobleme zu reagieren, bevor sie zu einem Problem werden.

telemetry-diagram

Erweitern Sie die Netzwerktelemetrie auf Ihre gesamte IT-Umgebung.

Zusätzlich zur Transparenz, die LoadMaster bietet, kann Kemp's Flowmon Netzwerk-Performance-Monitoring-Suite auch Daten aus dem gesamten Netzwerk nutzen, einschließlich einer breiten Palette von herstellerspezifischen Appliances, nativen vTAPs, Flow-Logs und proprietären, eigenständigen Flow-Exportern.

Die Integration mit Microsoft Azure, AWS und Google Cloud bietet auch Abdeckung für hybride und öffentliche Cloud-Implementierungen. Unsere Netzwerksonden bieten zusätzliche Funktionen für die Suche nach Zero-Day-Bedrohungen, die automatische Analyse von Datenpaketen und die Überwachung der Anwendungsleistung.

Durch die Zentralisierung, Normalisierung und automatisierte Analyse der Netzwerkleistungsdaten Ihrer Umgebung können Administratoren eine End-to-End-Transparenz für ihre Infrastruktur erreichen und das Auftreten von Anwendungsproblemen verhindern.

texture

Lernen Sie Progress | Kemp noch heute kennen

Kemp LoadMaster kostenlos testen

Einfache Bereitstellung und Konfiguration mit Zugriff auf Konfigurationsvorlagen und Bereitstellungsanleitungen für eine schnelle Inbetriebnahme.

Kostenlose Testversion starten

Lassen Sie uns reden

Haben Sie Fragen oder wollen ein Produkt von Progress | Kemp kaufen? Sprechen Sie mit einem Experten: Wir beraten Sie individuell und finden eine optimale Lösung.

Vertrieb kontaktieren